Hi, I'm

Cheikh
Ahmadou
Bamba.

Geomatician · Data Scientist · Developer

Dakar, SN Open to Work

A builder at the intersection of data & code.

GIS Supervisor

Leading spatial data collection and geomatics operations on the ground.

Data Scientist

Turning complex datasets into clear, actionable insights.

Full-Stack Dev

Building reliable digital products for real-world impact.

Toolkit

QGIS & ArcGIS Python & ML React HTML · CSS · PHP PostgreSQL · SQL KoboCollect · ODK Tableau · PowerBI Node.js · Express Supabase · PostgreSQL

Selected Work

Boundou Dashboard

Boundou Dashboard

Interactive analytics dashboard.

ReactData Viz
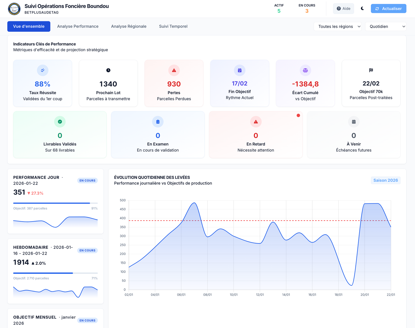
Suivi Operations

Suivi Post-traitement

Real-time field operations tracker.

Web AppTracking
Portail Boundou

Portail Boundou

PROCASEF information portal.

PortalPHP
XamLeydi

XamLeydi

Mobile land-surveying GIS app.

MobileGISReact Native
SIF Boundou

SIF Boundou

Advanced geoportal for spatial data.

GeoportalWebGIS
Gestionnaire Foncier

Gestionnaire Foncier

Land document automation.

PythonAutomation
Nicad Matcher

Nicad Matcher

Parcel data deduplication algorithm.

PythonAlgorithms

Say hello.

I'm open to new projects and collaborations — let's build something great.